企业分站
|
网站地图
|
RSS
|
XML
首 页
关于LD(中国)
公司简介
组织机构
资质荣誉
产品中心
仪表类产品
安防类产品
研发类产品
整体方案
自动化系统
安防系统
智能综合平台
ld网址
公司动态
行业动态
企业事迹
加入我们
加入LD(中国)
合作伙伴
联系我们
联系方式
在线留言
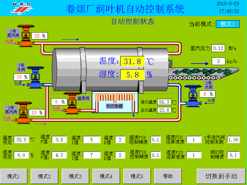
烟厂润叶机自动控制系统
点击相应分类可以筛选出该分类的产品,点击产品可以查看产品的详细信息。
自动化系统
安防系统
智能综合平台
公司简介
组织机构
资质荣誉
烟厂润叶机自动控制系统
本系统适用于制烟过程中烟叶水分和温度参数的自动控制。采用前馈PID与开环控制相结合的算法模式,阀门响应快速,控制精确,深受用户好评
相关标签:
自动化仪表
上一篇:没有了
下一篇:
酒体勾兑控制系统
相关产品:
自动提升机
智能流量积算仪
智能数字双显表
智能八回路闪光报警器
智能数字单显表
相关新闻:
智能差压变送器可以测量哪些物理量
智能差压变送器的工作原理和优点是什么
白酒定量计量装置的工作原理涉及哪些关键机制
白酒全场景的精准计量解决方案
工业自动化的关键控制机制是什么
选择酒精计时,如何判断其材质是否耐用呢
高精度白酒定量计量装置的工作原理是什么
工业自动化的核心原理是什么
智能伺服操作器支持毫秒级响应
自动化仪器在工业中应用广泛,覆盖生产全流程
描二维码了解更多
服务热线
400-000-5602
技术支持:卓光科技
备案号:渝ICP备15012811号
整体方案
自动化系统
安防系统
智能综合平台
产品中心
仪表类产品
安防类产品
研发类产品
ld网址
公司动态
行业动态
企业事迹
关于LD(中国)
公司简介
组织机构
资质荣誉
联系我们
联系方式
在线留言
在线客服
售前咨询
扫描二维码
分享
乐动网页版
|
ld平台
|
乐虎官网入口
|
江南jn体育官网
|
JN江南·(中国区)体育官方网站
|
星空体育·(StarSky Sports)官方网站
|
众博网页版
|
华球在线登录
|
开云手机登录入口
|